Sales Integration in Dash SaaS
Simplify business operations with seamless sales integration on WorkDo.io. Manage calls, documents, meetings, and more efficiently.
Introduction
The Sales Add-On is a comprehensive customer relationship management system designed to help you manage your entire sales process from lead to revenue. It allows you to track accounts, contacts, opportunities, quotes,and orders all in one place. You can monitor sales activities, analyze performance through dashboards and charts, and manage all customer interactions efficiently. The Add-On includes system setup options to customize Account Types,Account Industries, Opportunity stages, Case Types, Document types, and Shipping Providers according to your business needs.
How to Install the Requests Add-On?
To Set Up the Sales Add-On, you can follow this link: Setup Add-On
How to use the Sales Add-On?
Sales Dashboard
- The Sales Dashboard gives you a complete overview of your sales performance at a glance. At the top, you will see four cards showing Total Quotes, Total Orders, Total Opportunities, and Total Revenue.
- Below that, the Sales Activities Calendar View displays all activities. If you are viewing from the company side, you will see all activities across the organization. If you are a user, you will only see your own activities.
- The dashboard also includes an Opportunities by Stage chart that shows how your opportunities are distributed across different stages. The Revenue by User chart displays sales revenue for each user’s items.
- You can view the Orders by User section which shows the top 5 users based on order volume. The Sales Trend chart displays analytics for the last 6 months, helping you understand your sales patterns.
- At the bottom of the dashboard, you will find Recent Quotes, Recent Orders, and Top Opportunities sections for quick access to your most important sales data.
User Dashboard View
- If you are logged in as a user, the dashboard displays personalized metrics at the top with five cards: Assigned Quotes, Assigned Orders, Opportunities, Completed Orders, and Sales Value. Each card shows the current count or total value for your assigned items.
- Below that, the Sales Activities Calendar View shows your scheduled activities. You can navigate through months using the arrow buttons or click “Today” to jump to the current date. Switch between Month, Week, and Day views using the buttons at the top right of the calendar. If you are viewing from the company side, you will see all activities across the organization. If you are a user, you will only see your own activities.
- On the right side, the Performance Overview section displays a donut chart showing your overall performance metrics at a glance.
- The Assignment Summary section below shows a quick breakdown of your workload with counts for Quotes, Orders, Opportunities, your Completion Rate percentage, and Total Assigned items.
- At the bottom of the dashboard, you will find three sections side by side. The Recent Assigned Quotes section displays your latest quotes with the quote name, associated account or company name, and date.
- The Recent Assigned Orders section shows your recent orders with the order name, associated account, and date. The Recent Opportunities section displays your opportunities, or shows “No assigned opportunities” if you currently have none assigned to you.
System Setup
The System Setup section allows you to configure essential sales settings that will be used throughout the section.
Account Type
- To create a new Account Type, click the “Create” button at the top of the page. Enter the Name in the form field and click Save.
- The list page shows all account types in a table with the Name column. You can perform actions like Edit or Delete on each entry.
Account Industries
- To add a new Industry, click the “Create” button. Fill in the Name field and click Save.
- The list page displays all industries with the Name column. Available actions include Edit and Delete.
Opportunity Stages
- To create a new Opportunity Stage, click the “Create” button. Enter the Name, Order number, and Description. Select a Color using the color picker to visually distinguish this stage. Choose the Status as either Active or Inactive, then click Save.
- The list page shows all stages with columns for Name, Order, and Color. You can use the Edit or Delete actions column to manage data.
Shipping Provider
- To add a Shipping Provider, click the “Create” button. Enter the provider’s Name and Website, then click Save.
- The list page displays all shipping providers with Name and Website columns. Actions available are Edit and Delete.
Case Type
- To create a new Case Type, click the “Create” button. Enter the Type name in the form field and click Save.
- The list page displays all case types with the Type column. You can edit or delete any entry from the actions column.
Document Types
- To add a new Sales Document Type, click the “Create” button. Fill in the Name field and click Save.
- The list page shows all document types with the Name column. Available actions include Edit and Delete.
- These document types will be used when organizing and categorizing sales documents in the Sales Documents section.
Document Folders
- To create a new Sales Document Folder, click the “Create” button. Enter the Name of the folder. If you want to create a subfolder inside an existing folder, select the Parent folder from the dropdown. Add a Description if needed, then click Save.
- The list page displays all folders with columns for Name and Parent. You can Edit or Delete any folder from the actions column.
Manage Account
- To create a new Account, click the “Create” button at the top of the account page.
- Enter the Account Name, Email, Phone, and Website. Select the Account Type from the dropdown, which comes from the System Setup Account Type section. Choose the Industry from the dropdown, which comes from the System Setup Account Industries section. Assign a user from the Assign User dropdown, which pulls from the users section. You can also attach a Document from the Document section if needed.
- Fill in the Billing Address, City, State, Country, and Postal Code. If your Shipping Address is the same, check the box for “Shipping address same as billing” and it will automatically fill the shipping fields. Otherwise, enter the Shipping Address, City, State, Country, and Postal Code separately.
- Select the Status as Active or Inactive and add any Description if needed. Click Save to create the account.
- The list page shows all accounts with options for List View or Grid View at the top. Use the Search button to find specific accounts or apply Filter Dropdowns to narrow results. The table displays columns for Name, Email, Phone, Type, Industry, Assigned User, and Status. Actions available are View, Edit, and Delete.
- When you click “View” in the actions column, you will see the Account View Page with multiple tabs.
- The General tab shows an overview of all account details. The Stream tab allows you to add stream comments by entering text in the stream field and attaching files if needed. The Latest comments section displays all recent stream comments.
- The Contacts, Opportunities, Cases, Quotes, Sales Orders, Calls, Meetings, and Sales Documents tabs help you manage data specific to that particular account. Using these tabs, you can create, edit, and view all related information for that account in one place.
Contact Management
- To add a new Contact, click the “Create” button at the top of the contact page. You need to enter the contact’s Name, Email, and Phone number. Select the Account from the dropdown, which comes from the Account section.
- Choose the Assigned User from the dropdown, which pulls from the users section. Set the Status as Active or Inactive.
- Fill in the Address, City, State, Country, and Postal Code. Add any Description if needed, then click Save to create the contact.
- The list page displays all contacts with List View and Grid View options available at the top. Use the Search Input to find specific contacts or apply Filter Dropdowns for better results. The table shows columns for Name, Email, Phone, Accounts, Assign User, and Status. Available actions are View, Edit, and Delete.
- When you click “View” in the actions column, you will see the Contact View Page with several tabs.
- The General tab shows an overview of all contact details. The Stream tab lets you add stream comments by entering text and attaching files. The Latest comments section shows all recent stream comments for that contact.
- The Opportunities, Cases, Quotes, Sales Orders, Calls, and Meetings tabs allow you to manage data related to that specific contact. Using these tabs, you can create, edit, and view all associated information for that particular contact.
Manage Opportunities
- To create a new Opportunity, click the “Create” button at the top of the Opportunities page. You can also click the “Kanban View” button to see all opportunities organized by their stages in a visual board layout.
- Enter the opportunity Name. Select the Account from the dropdown, which comes from the Account section. Choose the Contacts from the dropdown, which pulls from the Contacts section. Select the Stage from the dropdown, which comes from the System Setup Opportunity Stages section.
- Enter the Amount for the opportunity and set the Probability as a percentage to indicate how likely this deal is to close. Select the Close Date using the date picker. Choose the Assign User from the dropdown, which comes from the Users section. Set the Status as Active or Inactive and add any Description if needed.
- The list page displays all opportunities with List View and Grid View options at the top. Use the Search Input to find specific opportunities or apply Filter Dropdowns to define your results. The table shows columns for Name, Account, Stage, Amount, Probability, Close Date, Assigned User, and Status. Actions available are View, Edit, and Delete.
- When you click “View” in the actions column, you will see the Opportunities View Page with multiple tabs.
- The General tab shows an overview of all opportunity details. The Stream tab allows you to add stream comments by entering text in the stream field and attaching files. The Latest comments section displays all recent stream comments related to that opportunity.
- The Quotes, Sales Orders, Calls, Meetings, and Documents tabs help you manage data specific to that particular opportunity. Using these tabs, you can create, edit, and view all related information for that opportunity, keeping everything
Quotes Management
- To create a new Quote, click the “Create” button at the top right of the Manage Quotes page. You need to enter the Name of the quote and select the Quote Date using the date picker.
- Select the expiry date using the date picker, choose the status from the dropdown (Draft, Sent, Accepted, etc.), select the opportunity from the Opportunities list, and then select the account from the Account dropdown (this field is auto-filled and disabled based on the selected opportunity), which pulls from the Account section.
- Select the Warehouse from the dropdown (which comes from the Warehouse section). Choose the Assign User from the dropdown, which comes from the users section. Select the Customer from the dropdown(which comes from the Customer section).
- Enter the Billing Address, Billing City, Billing State, Billing Country, and Billing Postal Code. If your Shipping Address is the same as the Billing Address, check the box for “Copy from billing” and it will automatically copy the billing details. Otherwise, fill in the Shipping Address, Shipping City, Shipping State, Shipping Country, and Shipping Postal Code separately. Add Description. Add Notes if needed.
- Select the Billing Contact from the dropdown, which comes from the Contacts section. Select the Shipping Contact from the dropdown, also from the Contacts section. Choose the Shipping Provider from the dropdown, which pulls from the System Setup Shipping Provider section.
- On the sales quote items, you can add new item of quote by clicking the “Create” button. Fill in from, including selecting products from the dropdown, which pulls based on the selected Warehouse,Quantity, Unit Price, Discount %, Tax, at the last have product wise total, with delete action.
- You’ll get to see the subtotal, discount, tax and total amount are automatically displayed in the item in summary section.
- The list page shows all quotes with a Search input at the top where you can enter quote numbers or names. Use Search to find specific quotes. Switch between List View and Grid View using the view toggle buttons.
- Use the Filters button at the top right to open filter options. You can filter by Quote Number, Account (select from all accounts), Opportunity (select from all opportunities), Assigned User (select from all users), Date Range (select date range using the date picker), and Status (select from all statuses). Click “Apply” to apply the filters or “Clear” to reset them.
- The table displays columns for Quote Number, Name, Account, Status (shown with color badges like Draft, Sent, Accepted), Date Quoted, Amount, and Assigned User.
- In the Actions column, you will see several icon buttons. Click the Copy icon to duplicate the quote. Click the “Convert to sales Order” icon to convert into the sale order. Click the View icon to see full quote details. Click the Edit icon to modify the quote. Click the Delete icon to remove the quote.
- When you click “View” in the actions column, you will see the Quote Details page. The Basic Information section shows the Status, Conversion status (Pending, Converted, etc.), Quote Number, and Items Count.
- The Financial Information section displays the Quote Amount, Tax Amount, and Discount amount.The Account & Assignment section shows the Account name with email, Assigned User name with email, and Opportunity (or “No opportunity linked” if none is connected).
- The Timeline section on the right displays the Created Date and Quote Date.The Billing Address section shows the complete billing address including Address, City, State, Postal Code, and Country.
- The Shipping Address section displays the complete shipping address with Address, City, State, Postal Code, and Country.The Description field shows any additional notes or details about the quote.
- In the item summary section, you can add a new item of quote by clicking the “Create” button. Fill in the form, including selecting the product service from the dropdown (which comes from the product service section), Quantity, Price, Discount, and lastly, add a description.
- The list page shows all quote items in a detailed table with columns for Item number, Quantity, Price, Discount, Tax, Total, and Actions. Each item can be edited or deleted using the action icons. The summary totals at the bottom display Sub Total, Discount, and the final Total amount.
Manage Sales Orders
- To create a new Sales Order, click the “Create” button at the top right of the Manage Sales Orders page. Enter the Order Name and select the Order Date using the date picker.
- Choose the Status from the dropdown (Draft, Confirmed, Processing, Shipped, Delivered, Cancelled, etc.). Select the Warehouse from the dropdown (which comes from the Warehouse section).
- Select the Quote from the dropdown, which comes from the Quotes section. Choose the Opportunity from the dropdown (this field is auto-filled and disabled based on the selected Quotes), which pulls from the Opportunities section. Select the Account from the dropdown (this field is auto-filled based on the selected Opportunities), which comes from the Account section.
- Choose the Assign User from the dropdown, which comes from the users section. Select the Customer from the dropdown, which comes from the Customer section.
- Enter the Billing Address, Billing City, Billing State, Billing Country, and Billing Postal Code. If your Shipping Address is the same as the Billing Address, check the box for “Copy from billing” and it will automatically copy the billing details. Otherwise, fill in the Shipping Address, Shipping City, Shipping State, Shipping Country, and Shipping Postal Code separately. Add Description. Add Notes if needed.
- Select the Billing Contact from the dropdown, which comes from the Contacts section. Select the Shipping Contact from the dropdown, also from the Contacts section. Choose the Shipping Provider from the dropdown, which pulls from the System Setup Shipping Provider section.
- On the sales order items, you can add a new item to the order by clicking the “Create” button. Fill in from, including selecting products from the dropdown, which pulls based on the selected Warehouse, Quantity, Unit Price, Discount %, Tax, and at the last add product-wise Total with the delete action.
- You’ll get to see the subtotal, discount, tax, and total amount automatically displayed in the item in the summary section.
- The list page displays all sales orders with a Search input at the top, where you can enter order numbers or names. Click “Search” to find specific orders. Switch between List View and Grid View using the view toggle buttons.
- Use the Filters button at the top right to open filter options. You can filter by Account (select from all accounts), Quote (select from all quotes), Opportunity (select from all opportunities), Assigned User (select from all users), Status (select from all statuses), and Date Range (select date range using the date picker). Click “Apply” to apply the filters or “Clear” to reset them.
- The table displays columns for Order Number (clickable link), Name, Account, Status (shown with color badges like Processing, Cancelled, Delivered, Shipped, Confirmed, Draft), Order Date, Amount, and Assign User.
- In the Actions column, you will see several icon buttons. Click the Copy icon to duplicate the order. Click the convert to invoice icon to convert a direct Sales invoice. Click the View icon to see full order details. Click the Edit icon to modify the order. Click the Delete icon to remove the order.
- When you click “View” in the actions column, you will see the Sales Order Details page. The Basic Information section shows the Status, Conversion status (Pending, Converted, etc.), Order Number, and Item Count.
- At the top right of the Sales Order Details page, you will find a “Convert to Invoice” button, which allows you to convert the sales order into an invoice once it is ready for billing.
- The Financial Information section displays the Order Amount, Tax Amount, and Discount amount.
- The Account & Assignment section shows the Account name with email, Assigned User name with email, opportunity (or “No opportunity linked” if none is connected), and Quote name if the order was created from a quote.
- The Contact & Provider Information section displays the Billing Contact name, Shipping Contact name, and Shipping Provider name.The Timeline section on the right displays the and Order Date.
- The Billing Address section shows the complete billing address including Address, City, State, Postal Code, and Country. The Shipping Address section displays the complete shipping address with Address, City, State, Postal Code, and Country.The Description field shows any additional notes or details about the order.
- In the Item Summary section click the “Create” button to add a new item for sale, you need to select product service from the dropdown, which pulls from the product service section, Quantity, Price, Discount, at the last Description.
- The list page shows all order items in a detailed table with columns for Item number, Quantity, Price, Discount, Tax, Description, Total, and Actions. Each item can be edited or deleted using the action icons. The summary totals at the bottom display Sub Total, Discount, and the final Total amount.
Cases Management
- To create a new Sales Case, click the “Create” button at the top right of the Manage Sales Cases page. Enter the Name of the case.
- Select the Account from the dropdown, which comes from the Account section. Choose the Contact from the dropdown, which pulls from the Contacts section. Select the Case Type from the dropdown, which comes from the System Setup Case Type section.
- Choose the Status from the dropdown (New, Assigned, Pending, Closed, Rejected, Duplicate). Select the Priority from the dropdown (Low, Medium, High, Urgent). Choose the Assign User from the dropdown, which comes from the users section.
- You can upload an Attachment by clicking “Choose File” if you need to attach any documents related to the case. Add a Description explaining the details of the case.
- The list page shows all sales cases with a Search input at the top where you can enter case names or numbers. Click “Search” to find specific cases. Switch between List View and Grid View using the view toggle buttons.
- Use the Filters button at the top right to open filter options. You can filter by Account (select from all accounts), Case Type (it comes from the System Setup Case Type section), Status (select from all statuses), Priority (select from all priority levels), and Assigned User (select from all users). Click “Apply” to apply the filters or “Clear” to reset them.
- The table displays columns for Case Number (clickable link), Name, Account, Status (shown with color badges like Duplicate, Assigned, Pending), Priority (shown with color badges like Low, Urgent, Medium, High), and Assign User.
- In the Actions column, you will see icon buttons. Click the download button to download the case document. Click the Preview button to open the Case Document. Click the View icon to see full case details. Click the Edit icon to modify the case. Click the Delete icon to remove the case.
- When you click “View” in the actions column, you will see the Case Details page with multiple tabs on the left side.
- The General tab displays the case name at the top. The Basic Information section shows the Name, Number, Status, Priority, Case Type, and Assigned User. The Related Information section displays the Account name and Contact name linked to this case and the Created Date. The Description field shows any additional details about the case.
- The Streams tab allows you to add comments to the case. Use the Search input to find specific comments. In the Add Comment section, write your comment in the text field and attach files if needed by clicking “Choose File.” Click “Add Comment” to post it. If no comments exist yet, you will see “No comments yet. Be the first to add a comment.”
- The Calls tab shows all calls related to this case. Click the plus icon at the top right to create a new sales call. The table displays columns for Name (clickable link), Status (shown with color badges like In Progress, Scheduled), Direction (Outbound, Inbound), Start Date, and Assigned User. In the Actions column, you can View, Edit, or Delete each call.
- To create a new Sales Call, click the plus icon. Enter the Name of the call and select the Status from the dropdown (Scheduled, In Progress, Completed, Cancelled, etc.).
- Select the Start Date using the date and time picker, and choose the End Date using the date and time picker. The duration will be calculated automatically.
- Choose the Direction from the dropdown (Inbound, Outbound). Select the Parent Type from the dropdown (Case, Account, Contact, Opportunity, etc.). Based on the Parent Type selected, choose the Parent Record from the dropdown.
- Select the Account from the dropdown, which comes from the Account section. Choose the Assign User from the dropdown, which comes from the users section. Add a Description explaining the purpose of the call.
- In the Attendees section, select Attendees Users from the dropdown to add internal team members to the call. Select Attendees Contacts from the dropdown to add external contacts.
- When you view a Call, the Call Details page shows the call name at the top. The Basic Information section displays the Status, Direction, Parent Type, and Parent Record.
- The Schedule Information section shows the Start Date & Time, End Date & Time, and Duration of the call.
- The Account & Assignment section displays the Account name with email and the Assigned User name with email. The Attendees section on the right shows Users attending the call.
- The Timeline section displays the Created Date, Created By, and Last Updated date. The Description field shows any additional notes about the call.
- The Meetings tab shows all meetings related to this case. Click the plus icon at the top right to create a new meeting. If no meetings exist yet, you will see “No Sales Meetings found. Get started by creating your first Meeting” with a “Create” button.
- To create a new Meeting, click the plus icon or “Create” button. Enter the Name of the meeting and select the Status from the dropdown (Scheduled, In Progress, Completed, Cancelled, etc.).
- Select the Start Date using the date and time picker, and choose the End Date using the date and time picker.
- Choose the Meeting Type from the dropdown (In Person, Online, etc.). Select the Parent Type from the dropdown ( Account, Contact, Opportunity, Case, etc.). Based on the Parent Type selected, choose the Parent Record from the dropdown.
- Select the Account from the dropdown, which comes from the Account section. Choose the Assign User from the dropdown, which comes from the users section. Add a Description explaining the purpose and agenda of the meeting.
- In the Attendees section, select Attendees Users from the dropdown to add internal team members to the meeting. Select Attendees Contacts from the dropdown to add external contacts.
- The table displays columns for Name, Status, Type, Start Date, and Assigned User. In the Actions column, you can View, Edit, or Delete each meeting.
Calls
- To create a new Sales Call, click the “Create” button at the top right of the Manage Calls page. Enter the Name of the call and select the Status from the dropdown (Scheduled, In Progress, Completed, Cancelled, etc.).
- Select the Start Date using the date and time picker, and choose the End Date using the date and time picker. The duration will be calculated automatically.
- Choose the Direction from the dropdown (Inbound, Outbound). Select the Parent Type from the dropdown (Account, Contact, Opportunity, Case, etc.). Based on the Parent Type selected, choose the Parent Record from the dropdown.
- Select the Account from the dropdown, which comes from the Account section. Choose the Assign User from the dropdown, which comes from the users section. Add a Description explaining the purpose of the call.
- In the Attendees section, select Attendees Users from the dropdown to add internal team members to the call. Select Attendees Contacts from the dropdown to add external contacts.
- The list page shows all sales calls with a Search input at the ,top where you can enter call names or details. Click “Search” to find specific calls. Switch between List View and Grid View using the view toggle buttons.
- Use the Filters button at the top right to open filter options. You can filter by Status (select from all statuses), Direction (select from all directions), Parent Type (select from all types), Account (select from all accounts), Assigned User (select from all users), Date Range (select date range using the date picker). Click “Apply” to apply the filters or “Clear” to reset them.
- The table displays columns for Name, Parent (shows the parent type like Opportunity, Case, Account, Contact), Account, Status (shown with color badges like Completed, Cancelled, In Progress, Scheduled), Direction (shown with color badges like Inbound, Outbound), Start Date, and Assigned User.
- In the Actions column, you will see icon buttons. Click the View icon to see full call details. Click the Edit icon to modify the call. Click the Delete icon to remove the call.
- When you click “View” in the actions column, you will see the Sales Call Details page. The call name is displayed at the top. The Basic Information section shows the Status and Direction. It also displays the Parent Type and Parent Record name.
- The Schedule Information section shows the Start Date & Time, End Date & Time, and Duration of the call. The Account & Assignment section displays the Account name with email and the Assigned User name with email.
- The Attendees section on the right shows Users with their names listed, and Contacts with their names listed. The Timeline section displays the Created Date, Created By, and Last Updated date. The Description field shows any additional notes about the call.
Meetings
- To create a new Meeting, click the “Create” button at the top right of the Manage Meetings page. Enter the Name of the meeting and select the Status from the dropdown (Scheduled, In Progress, Completed, Cancelled, etc.).
- Select the Start Date using the date and time picker, and choose the End Date using the date and time picker. The duration will be calculated automatically.
- Choose the Meeting Type from the dropdown (In Person, Online). Select the Parent Type from the dropdown (Account, Contact, Opportunity, Case, etc.). Based on the Parent Type selected, choose the Parent Record from the dropdown.
- Select the Account from the dropdown, which comes from the Account section. Choose the Assign User from the dropdown, which comes from the users section. Add a Description explaining the purpose and agenda of the meeting.
- In the Attendees section, select Attendees Users from the dropdown to add internal team members to the meeting. Select Attendees Contacts from the dropdown to add external contacts.
- The list page shows all meetings with a Search input at the top, where you can enter meeting names or details. Click “Search” to find specific meetings. Switch between List View and Grid View using the view toggle buttons.
- Use the Filters button at the top right to open filter options. You can filter by Status (select from all statuses), Parent Type (select from all types), Account (select from all accounts), Assigned User (select from all users), and Date Range (select date range using the date picker). Click “Apply” to apply the filters or “Clear” to reset them.
- The table displays columns for Name, Parent (shows the parent type like Opportunity, Case, Account, Contact), Account, Status (shown with color badges like Scheduled, In Progress, Completed, Cancelled), Start Date, and Assigned User.
- In the Actions column, you will see icon buttons. Click the View icon to see full meeting details. Click the Edit icon to modify the meeting. Click the Delete icon to remove the meeting.
- When you click “View” in the actions column, you will see the Meeting Details page. The meeting name is displayed at the top.
- The Basic Information section shows the Status and Meeting Type. It also displays the Parent Type and Parent Record name. The Schedule Information section shows the Start Date & Time, End Date & Time, and Duration of the meeting.
- The Account & Assignment section displays the Account name with email and the Assigned User name with email. The Attendees section on the right shows Users with their names listed, displaying the count like “Users (4)” with all attendee names.
- The Timeline section displays the Created Date, Created By, and Last Updated date. The Description field shows any additional notes about the meeting agenda or purpose.
Manage Documents
- To create a new Document, click the “Create” button at the top right of the Manage Documents page. Enter the Name of the document and select the Status from the dropdown (Active, Draft, Expired, Cancelled, etc.).
- Select the Opportunity from the dropdown, which comes from the Opportunities section. Choose the Account from the dropdown (this field is auto-filled and disabled based on the selected opportunity), which pulls from the Account section.
- Select the Folder from the dropdown, which comes from the System Setup Sales Document Folders section. Choose the Type from the dropdown, which pulls from the System Setup Sales Document Types section.
- Choose the Assign User from the dropdown, which comes from the users section. Upload the Attachment by clicking “Choose File” to attach the document file.
- Select the Publish Date using the date picker and choose the Expiration Date using the date picker. Add a Description explaining the purpose and details of the document.
- The list page shows all documents with a Search input at the top, where you can enter document names or details. Click “Search” to find specific documents. Switch between List View and Grid View using the view toggle buttons.
- Use the Filters button at the top right to open filter options. You can filter by Account (select from all accounts), Folder (select from all folders), Type (select from all types), Assigned User (select from all users), Date Range (select date range using the date picker), and Status (select from all statuses). Click “Apply” to apply the filters or “Clear” to reset them.
- The table displays columns for Name, Account, Folder, Status (shown with color badges like Active, Draft, Expired, Cancelled), Publish Date, Expiration Date (shows a dash if not set), and Assigned User.
- In the Actions column, you will see icon buttons. Click the Download icon to download Document Attachment file, Click the Preview icon to open Document Attachment,Click the View icon to see full document details. Click the Edit icon to modify the document. Click the Delete icon to remove the document.
- When you click “View” in the actions column, you will see the Document Details page with multiple tabs on the left side.
- The General tab displays the document name. Below that, you will see four cards showing the count of Accounts linked to this document, the Type, Folder name, and assigned-to user.
- The Basic Information & Important Dates section shows the Name, Status, Created Date and Publish Date. The Related Information section displays the Account name, Opportunity name, and Assigned User name.
- The Description field shows any additional details about the document.
- The Accounts tab shows all accounts linked to this document. Click the plus icon at the top right to create a new account. If no accounts exist yet, you will see “No Accounts found. No accounts have been created using this document yet” with a “Create Account” button.
- To create a new Account from the document, click the “Create Account” button. Enter the Account Name, Email, and Phone number in the specified format. Enter the Website and select the Account Type from the dropdown, which comes from the System Setup Account Type section.
- Select the Industry from the dropdown, which comes from the System Setup Account Industries section. Choose the Assigned User from the dropdown, which pulls from the users section. The Document field will automatically show the current document name.
- Enter the Billing Address, City, State, Country, and Postal Code. If your Shipping Address is the same as the Billing Address, check the box for “Shipping address same as billing,” and it will automatically copy the billing details. Otherwise, fill in the Shipping Address, City, State, Country, and Postal Code separately. Select the Status as Active or Inactive and add any Description if needed.
- The table displays columns for Name, Email, Phone, Assigned User, and Status. In the Actions column, you can View, Edit, or Delete each account.
Sales Streams
- The Sales Streams section displays all activity and communication history across your sales section. It shows a unified feed of comments, updates, and interactions from all sales records, including accounts, contacts, opportunities, quotes, orders, cases, calls, meetings, and documents.
- In the All Sales Streams section, you will see a count indicator showing the total number of stream entries. Each stream entry displays the user or entity name that posted the comment, along with the date and timestamp.
- The stream shows what type of record the comment was posted to, such as “Account,” “Contact,” “Opportunity,” or “Case,” followed by the specific record name. For example, you might see “posted to: Account – Logistics & Transportation.”
- Below that, you will see the comment type label like “Account comment” followed by the actual comment text displayed in a highlighted box. Each stream entry has a Delete icon on the right side, allowing you to remove the comment if needed.
Reports
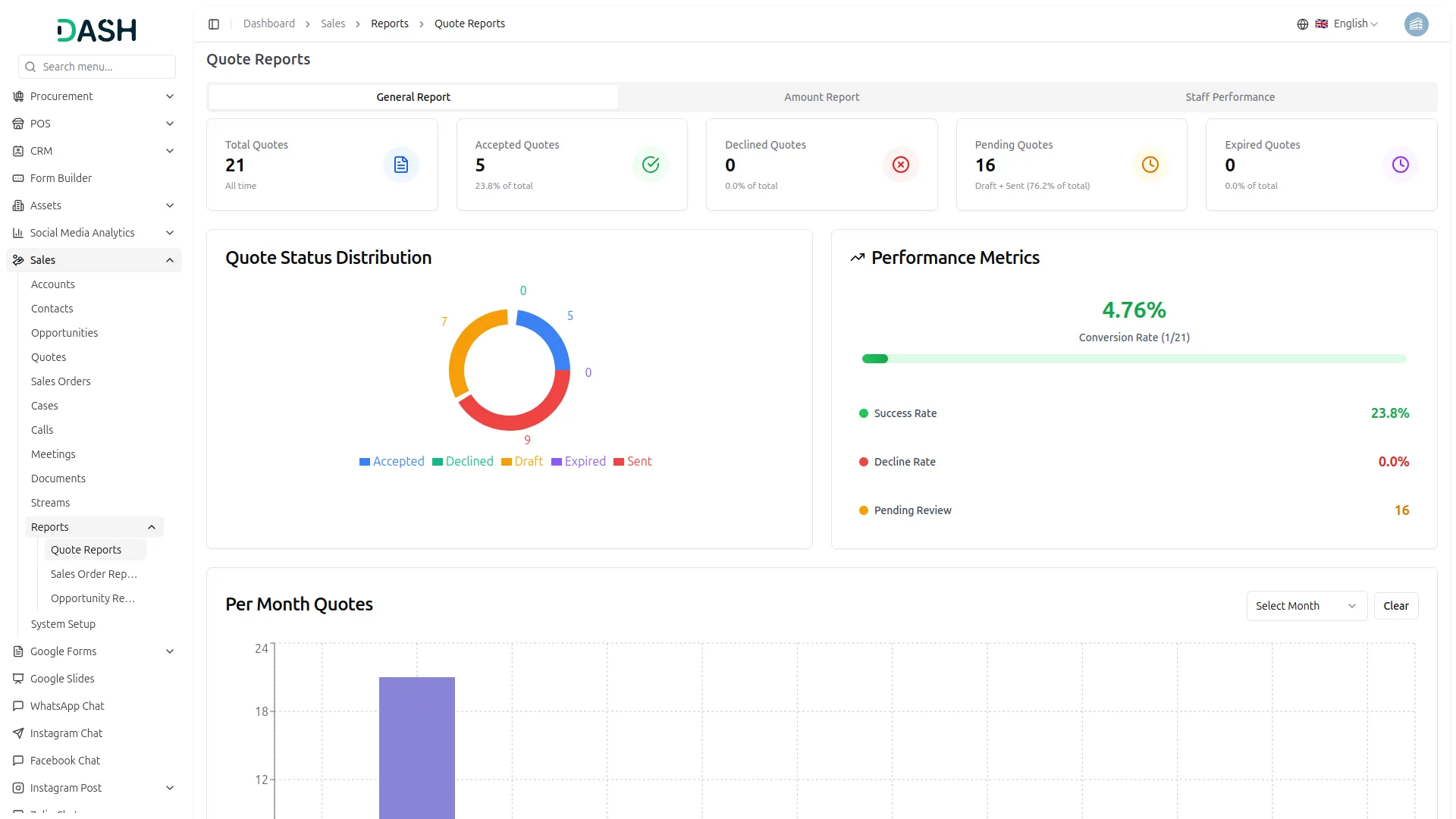
Sales Quote Reports
- Quote Reports gives you a complete overview of your quote performance at a glance. At the top, you will see three tabs: General Report, Amount Report, and Staff Performance. You can switch between these tabs to view different aspects of your quote data.
- In the General Report tab, you will see five cards showing Total Quotes, Accepted Quotes, Declined Quotes, Pending Quotes, and Expired Quotes. Each card displays the count and percentage of total quotes.
- Below the summary cards, you will find the Quote Status Distribution chart on the left side, displaying how your quotes are distributed across different statuses: Accepted, Declined, Draft, Expired, and Sent.
- On the right side, the Performance Metrics section displays key indicators including Conversion Rate, Success Rate, Decline Rate, and Pending Review count. At the bottom, the Per Month Quotes chart displays your quote volume trends over time.
- In the Amount Report tab, you will see five cards showing Total Amount, Accepted Amount, Declined Amount, Pending Amount, and Expired Amount. Each card displays the monetary value and the percentage of the total amount.
- Below that, the Monthly Quote Amounts chart displays a bar graph showing the quote values distributed across different months. You can use the Select Month dropdown to filter data for specific time periods, or click Clear to view all months.
- In the Staff Performance tab, you will see a bar chart displaying quote performance for each sales user. At the top right, you can filter the data using the Date Range selector and Sales User dropdown.
- Click the Generate button to apply your selected filters, or click Clear to reset the view. The chart helps you compare individual team member productivity and identify top performers.
Sales Order Reports
- Sales Order Reports give you a complete overview of your order performance at a glance. At the top, you will see three tabs: General Report, Amount Report, and Staff Performance. You can switch between these tabs to view different aspects of your order data.
- In the General Report tab, you will see five cards showing Total Orders, Confirmed Orders, Cancelled Orders, Pending Orders, and Delivered Orders. Each card displays the count and percentage of total orders.
- Below the summary cards, you will find the Order Status Distribution chart on the left side, displaying how your orders are distributed across different statuses: Cancelled (teal), Confirmed, Delivered, Draft, and Pending.
- On the right side, the Performance Metrics section displays key indicators including Conversion Rate, Confirmation Rate, Cancellation Rate, and Delivered Orders count. At the bottom, the Per Month Orders chart displays your order volume trends over time.
- In the Amount Report tab, you will see five cards showing Total Amount, Confirmed Amount, Cancelled Amount, Pending Amount, and Delivered Amount. Each card displays the monetary value and the percentage of the total amount.
- Below that, the Monthly Order Amounts chart displays a bar graph showing the order values distributed across different months. You can use the Select Month dropdown to filter data for specific time periods, or click Clear to view all months.
- In the Staff Performance tab, you will see a bar chart displaying order performance for each sales user. At the top right, you can filter the data using the Date Range selector and Sales User dropdown.
- Click the Generate button to apply your selected filters, or click Clear to reset the view. The chart helps you compare individual team member productivity and identify top performers.
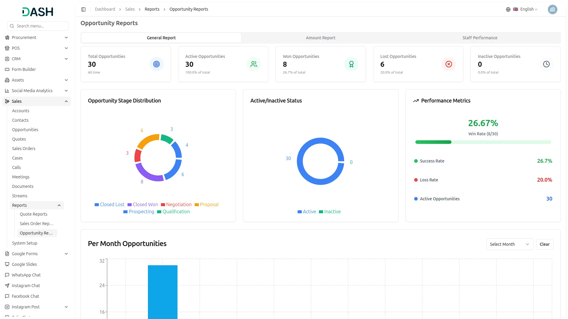
Opportunity Reports
- Opportunity Reports give you a complete overview of your opportunity performance at a glance. At the top, you will see three tabs: General Report, Amount Report, and Staff Performance. You can switch between these tabs to view different aspects of your opportunity data.
- In the General Report tab, you will see five cards showing Total Opportunities, Active Opportunities, Won Opportunities, Lost Opportunities, and Inactive Opportunities. Each card displays the count and percentage of total opportunities.
- Below the summary cards, you will find the Opportunity Stage Distribution chart on the left side, displaying how your opportunities are distributed across different stages: Closed Lost, Closed Won, Negotiation, Proposal, Prospecting, and Qualification.
- In the center, the Active/Inactive Status chart shows the distribution between Active and Inactive (teal) opportunities. On the right side, the Performance Metrics section displays key indicators including Win Rate, Success Rate, Loss Rate, and Active Opportunities count. At the bottom, the Per Month Opportunities chart displays your opportunity volume trends over time.
- In the Amount Report tab, you will see three cards showing Total Amount, Active Amount, and Inactive Amount. Each card displays the monetary value and the percentage of the total amount.
- Below that, the Monthly Opportunity Amounts chart displays a line graph showing the opportunity values distributed across different months. You can use the Select Month dropdown to filter data for specific time periods, or click Clear to view all months.
- In the Staff Performance tab, you will see a bar chart displaying opportunity performance for each sales user. At the top right, you can filter the data using the Date Range selector and Sales User dropdown.
- Click the Generate button to apply your selected filters, or click Clear to reset the view. The chart helps you compare individual team member productivity and identify top performers.
Categories
Related articles
- OneDrive Integration in Dash SaaS
- Radiology Management Detailed Documentation
- Events Management Integration in Dash SaaS
- Security Guard Management Integration in Dash SaaS
- Warranty Add-On Detailed Documentation
- Google Analytics Integration in Dash SaaS
- How To Generate Credentials in GoTo
- WooCommerce Integration in Dash SaaS
- EaseBuzz Payment Gateway Detailed Documentation
- Blog & Article Integration in Dash SaaS
- Google Captcha Integration in Dash SaaS
- PrintPress Management Integration in Dash SaaS
Reach Out to Us
Have questions or need assistance? We're here to help! Reach out to our team for support, inquiries, or feedback. Your needs are important to us, and we’re ready to assist you!
Need more help?
If you’re still uncertain or need professional guidance, don’t hesitate to contact us. You can contact us via email or submit a ticket with a description of your issue. Our team of experts is always available to help you with any questions. Rest assured that we’ll respond to your inquiry promptly.
Love what you see?
Do you like the quality of our products, themes, and applications, or perhaps the design of our website caught your eye? You can have similarly outstanding designs for your website or apps. Contact us, and we’ll bring your ideas to life.
