Team Workload Integration in Dash SaaS
The Team Workload Add-On is a highly effective tool for managing employee workloads with ease and efficiency.
Introduction
The Team Workload Add-On is a highly effective tool for managing employee workloads with ease and efficiency. It tracks and records each employee’s workload information, which can be used to monitor progress and enhance productivity. This Add-On also offers the ability to view graphical representations of workload reports, providing a clearer understanding of overall workload distribution. You can easily add users along with their daily working capacity, and the system will automatically calculate and display their total working hours per week, making weekly workload management simple. Overall, this platform is an excellent solution for managing employee workloads efficiently and effectively.
How to Install the Add-On?
To Set Up the Team Workload Add-On, you can follow this link: Setup Add-On.
How To Use The Team Workload Add-On?
- Once you purchase and install the Team Workload Add-On, go to the sidebar and search for the Team Workload Add-On. You will get to see many pages over there.
Overview
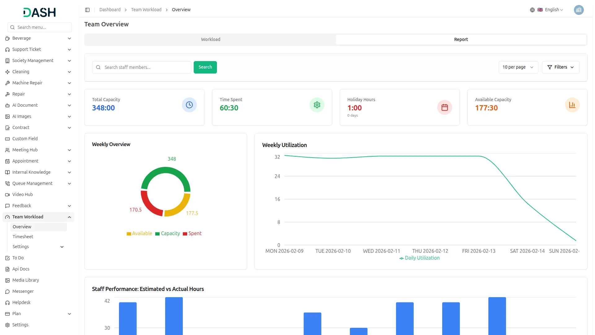
- So this overview contains two kinds of overviews: workload and report, which are explained below.
Workload
- To create a new timesheet, click on the create button at the top of the page. Enter important details such as selected user, date, hours, minutes, and notes.
- On this page, you will see the list of employees. Having information such as the employee’s name, role, and capacity.
- E stands for Estimated Time, and S stands for Spent Time.
- In the following rows, information about working hours is displayed along with the corresponding day and date.
- If the time spent exceeds the estimated time, it will automatically be highlighted in red. The total of all the information will be given below:
Report
- A graphical overview of staff capacity is provided in this section that displays comprehensive workforce metrics, utilization patterns, and capacity distribution to monitor team performance and optimize resource allocation.
- The donut chart displays information on total capacity, available capacity, and time spent, with visual segments showing the breakdown of capacity allocation and utilization status across the team.
- The line graph illustrates the weekly capacity vs utilization trends for each day throughout the week, showing capacity levels and utilization percentages to identify workload patterns and distribution.
- The bar graph illustrates the total capacity hours for each employee by comparing estimated hours against actual hours worked, providing individual performance metrics for all team members.
- When filtering by a specific employee in the overview section, the report dynamically updates to display detailed information and performance metrics specific to the selected employee only.
Staff Shifting
- To create staff workload settings, click on the create button at the top of the page to add new staff members and configure their work schedule details.
- Enter important details such as staff member name, working hours for each day of the week, holiday allocation, and total weekly capacity to establish complete scheduling parameters.
- The staff shifting table displays all team members with their daily working hours for each day of the week, holiday status, and total weekly capacity hours for easy visibility and management.
- Each staff member record includes edit and delete action buttons in the Actions column, allowing you to modify staff details or remove staff members from the workload settings as needed.
Holidays
- To create holidays, click on the create button at the top of the page. Enter important details such as occasion, start date, and end date.
- You can also filter the holidays, start, and end dates.
- On this page, you can see the list of holidays with the option to edit and delete the list.
- Note: When the HRM module is not active, only you can create Holidays from the Team Workload module; otherwise, you can create Holidays from the HRM module’s HR Admin menu, Holidays
Workload Timesheet
- To create a new timesheet, click on the create button at the top of the page. Enter important details such as users, date, hours, minutes, and notes.
- On this page, you can see the list of timesheets with the option to edit and delete them list.
- The timesheet created by the user by adding the date, hours, and minutes will be considered the timesheet for that particular selected user and day. This will count as the time spent on that particular day.
Note: When the Timesheet module is not active, only you can create Workload Timesheet from the Team Workload module; otherwise, you can create Timesheet from the Timesheet module’s menu.
Categories
Related articles
- Sign-In with Google Add-On Integration in Dash SaaS
- Custom Alert Detailed Documentation
- BlueSnap Integration in Dash SaaS
- Google Meet Integration in Dash SaaS
- Budget Planner Integration in Dash SaaS
- Call Hub Integration in Dash SaaS
- Asana Project Management Detailed Documentation
- Courier Management Integration in Dash SaaS
- Side Menu Builder Integration in Dash SaaS
- Google Authentication Integration in Dash SaaS
- Insurance Management Integration in Dash SaaS
- Hospital Management Integration in Dash SaaS
Reach Out to Us
Have questions or need assistance? We're here to help! Reach out to our team for support, inquiries, or feedback. Your needs are important to us, and we’re ready to assist you!
Need more help?
If you’re still uncertain or need professional guidance, don’t hesitate to contact us. You can contact us via email or submit a ticket with a description of your issue. Our team of experts is always available to help you with any questions. Rest assured that we’ll respond to your inquiry promptly.
Love what you see?
Do you like the quality of our products, themes, and applications, or perhaps the design of our website caught your eye? You can have similarly outstanding designs for your website or apps. Contact us, and we’ll bring your ideas to life.
