Call Hub Integration in Dash SaaS
The Call Hub module is a powerful and indispensable tool designed to revolutionize communication and tracking for businesses of all sizes.
Introduction
The Call Hub Add-On is a powerful communication management tool that helps businesses efficiently handle and track calls and messages across different modules. In a fast-moving work environment, Call Hub ensures that all communication with customers, employees, and other contacts is well organized and easy to manage. Using Call Hub, you can create call entries, track inbound and outbound calls, automatically calculate call duration, assign responsible users, and store detailed call notes. The add-on also supports SMS communication through Twilio and provides insightful reports that display weekly and monthly call and SMS activity. This helps businesses improve communication planning, responsiveness, and overall operational efficiency.How To Install The Add-On?
To Set Up the Call Hub Add-On, you can follow this link: Setup Add-On</a >How To Use The Call Hub Add-On?
After purchasing and installing the Call Hub Add-On, open the sidebar menu and search for Call Hub. Click on the Call Hub menu, and you will see the following options: Call List, Call History, Report, and Call Types. Each section helps you manage different aspects of your business communication.Call List
- To create a new call, click the Create button. In the creation form, select a Module from the dropdown. Available modules include Accounting (Client, Vendor), CRM (Lead, Deal), HRM (Employee, Award), and other enabled modules. Based on the selected module, the system dynamically loads related fields.
- For example, if HRM → Award is selected, an Award Type dropdown will appear. After selecting the award type, the User dropdown will display only those users who are assigned to the selected award, ensuring accurate and context-specific user selection.
- Next, select the Call Type from the dropdown, which is fetched from the Manage Call Type module. Choose the Call Direction as Inbound or Outbound, enter the Subject to describe the purpose of the call, and optionally add a Description for additional details.
- After completing all required fields, click Save. The newly created call will appear in the Call List.
- The Call List page displays all call records in a structured table with the columns Module, User, Call Type, Subject, and Direction. Users can manage call records efficiently using the Search and Filter options, including filtering by Module and Call Type.
- Each call record includes a Call History option in the Actions column. This feature allows users to log call activities and communication details. While adding or updating call history, users can view the call users, select the Log Type as Call or SMS, and enter the Start Time and End Time. The system automatically calculates the call Duration based on the entered times.
- Users can then select the Contact User from the dropdown, enter or fetch the Phone Number, and click the Call button to initiate the call. If the Log Type is set to SMS, users can enter the message in the Write Your SMS Here field, and the SMS will be sent using the Twilio integration.
- Additional call details include selecting the call Status such as Completed, Busy, No Answer, or Cancelled, setting the Priority as High, Medium, or Low, adding a Note for internal reference, and marking the call as Completed or Important if required. After filling in the details, click Create to save the call history, which will then be visible on the Manage Call History page.
- By clicking the View button, users can see the call list details. The Edit button allows modification of the call record, and the Delete button removes the call record from the system.

Call History
- The Call History section displays a complete record of all incoming and outgoing calls.
- This page helps you track communication over time and review call details such as duration, priority, status, and notes. If required, you can edit or delete call history records to keep information accurate and up to date.
- When the Twilio Add-On is enabled, SMS related to calls can also be sent and tracked from this section.

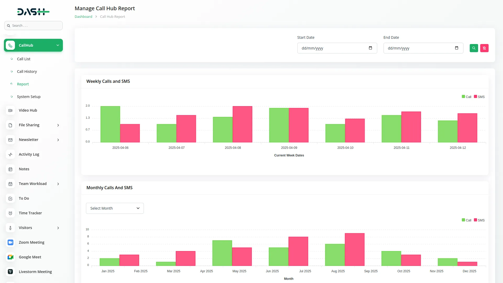
Reports
- Click on the Report tab to open the analytics section, where you can see the number of calls and SMS sent.
- You can view this data by selecting either weekly or monthly reports based on your preference.
- If you want to check specific details, enter a start date and an end date to filter the results and view data only for that time period.
- You can also directly select a particular month to see a report that includes only that month’s call and SMS activity.

Call Type
- In this section, you can create new call types by clicking on the Create button.
- Once the button is clicked, just enter the name of the new call type (e.g., support call, follow-up, sales inquiry) and save it.
- These custom categories help you better organize your calls according to their purpose.

- You will only be able to send SMS if the Twilio module is enabled on your platform.
- Here is a list of some Add-Ons that we can easily connect to with the Call Hub Add-On.
Accounting
- Customer
- Vendor
CRM
- Lead
- Deal
HRM
- Employee
- Award
School-Institute Management
- Parent
Agriculture Management
- Agriculture User
Property Management
- Tenants
Hospital Management
- Doctor
Categories
Related articles
- LinePay Payment Detailed Documentation
- UddoktaPay Payement Gateway in Dash SaaS
- Boutique and Design Add-On Detailed Documentation
- Bakery Store Detailed Documentation
- Requests Integration in Dash SaaS
- Meeting Hub Integration in Dash SaaS
- Garden Management Integration in Dash SaaS
- Google Drive Integration in Dash SaaS
- NMI Payment Gateway Integration in Dash SaaS
- Movie Show Booking System Integration in Dash SaaS
- Performance Integration in Dash SaaS
- Mobile Service Management Integration in Dash SaaS
Reach Out to Us
Have questions or need assistance? We're here to help! Reach out to our team for support, inquiries, or feedback. Your needs are important to us, and we’re ready to assist you!
Need more help?
If you’re still uncertain or need professional guidance, don’t hesitate to contact us. You can contact us via email or submit a ticket with a description of your issue. Our team of experts is always available to help you with any questions. Rest assured that we’ll respond to your inquiry promptly.
Love what you see?
Do you like the quality of our products, themes, and applications, or perhaps the design of our website caught your eye? You can have similarly outstanding designs for your website or apps. Contact us, and we’ll bring your ideas to life.
