Work Permit Detailed Documentation
The Work Permit System is a comprehensive software solution designed to manage and track work permits within an organization.
Introduction
The Work Permit Add-On provides a centralized system for managing the full lifecycle of workplace permits. Administrators can define Permit Types, manage Contractor records, and create Work Permits with detailed safety information and a built-in approval workflow. The Work Permit Report offers a real-time dashboard with key metrics, visual breakdowns, and recent activity, giving teams complete visibility into permit operations across the organization.
How To Install The Add-On?
To Set Up the Work Permit Add-On, you can follow this link: Setup Add-On.
How To Use The Work Permit Add-On?
Permit Types
- To create a new permit type, click the “Create” button on the Manage Permit Types page. Enter the Type Name in the text field to define the permit. Set the Validity Period Days to specify how many days the permit remains valid after issuance.
- Select the Risk Level from the dropdown to categorize the permit’s associated hazard; options include Low, Medium, High, and Critical. Choose the Status as either Active or Inactive to control whether the permit type is available for use.
- Use the Color Code picker to assign a distinct color for easy visual identification of the permit type across the system. Optionally, enter a Description to provide additional context about the permit before clicking Create.
- The list page displays all permit types in a table with columns for Type Name, Validity Period Days, Color Code (shown as a color swatch), Risk Level, Status, and Actions. Status will display as either Active or Inactive, depending on the permit type’s current configuration.
- Use the search bar to quickly locate a specific permit type by name. Apply filters using the Risk Level dropdown and the Status dropdown to narrow down results. Click Apply to activate the filters or Clear to reset them.
- In the Actions column, use View to see the full details of a permit type, Edit to update any of its properties, and Delete to permanently remove the permit type from the system.
Manage Contractors
- To create a new contractor, click the “Create” button on the Manage Contractors page. Enter the Company Name and Company Code to uniquely identify the contractor. Provide the Contact Person’s name along with their Phone Number.
- Enter the Email Address for correspondence and the License Number to record the contractor’s official credentials. Use the date picker to set the License Expiry Date and assign a Safety Rating using the star selector to reflect the contractor’s overall safety performance. Optionally, fill in the Address and Insurance Details fields before clicking Create.
- The list page displays all contractors in a table with columns for Company Name, Company Code, Contact Person, Phone Number, License Expiry Date, Safety Rating (shown as a star rating), and Actions.
- Use the search bar to quickly locate a contractor by Company Name, Code, or Contact Person. Apply filters using the Safety Rating dropdown to narrow down results. Click Apply to activate the filter or Clear to reset it. Toggle between list view and grid view using the view buttons at the top right.
- In the Actions column, use View to see the full details of a contractor, Edit to update information, and Delete to permanently remove the contractor from the system.
Work Permits
- To create a new work permit, click the “Create” button on the Manage Work Permits page. Select the Permit Type and Contractor from their respective dropdowns. Enter a Work Description detailing the nature of the work to be performed.
- Provide the Location and optionally the Building and Floor Level to specify where the work will take place. Enter the Supervisor Name and Supervisor Contact, ensuring the phone number. Use the date-time pickers to set the Start Date & Time and End Date & Time for the permit’s validity window.
- Indicate whether Isolation Required and Gas Test Required apply by selecting Yes or No from their respective dropdowns. Set the Status to Active or as appropriate. Optionally, fill in Area Details, Safety Precautions, and Required PPE to capture additional safety information before clicking Create.
- The list page displays all work permits in a table with columns for Permit Number (auto-generated, shown as a clickable link), Permit Type, Contractor, Approval Status, Status, and Actions. Approval Status can show as Draft, Pending, Approved, Rejected, Active, Closed, and Cancelled, while Status reflects the operational state of the permit, such as Active, Suspended, Completed, and Cancelled.
- Use the search bar to quickly locate a specific work permit. Apply filters using the Permit Type, Contractor, Approval Status, and Status dropdowns to narrow down results. Click Apply to activate the filters or Clear to reset them. Toggle between list view and grid view using the view buttons at the top right.
- In the Actions column, use Download PDF to export the permit as a PDF document. Use the Approval Work Permit to update the permit’s approval state; select the Approval Status from the dropdown, which includes Draft, Pending, Approved, Rejected, Active, Closed, and Cancelled, and optionally enter Comments before submitting.
- Use View to see the full permit details, Edit to modify any permit information, and Delete to permanently remove the work permit from the system.
- When you click the view button, you’ll see that the Work Permit Details page displays three tabs: Details, Attachments, and Notes. At the top, summary cards show the Permit Number, Approval Status, and current Status at a glance.
- The Details tab is organized into four sections: Basic Information (Permit Type, Work Description, Location, Building, Floor Level), Schedule & Approval Information (Start & End Date/Time, Approval Date, Approved By), Contractor Information (Company, Contractor, Supervisor Name and Contact), Safety Requirements (Isolation Required, Gas Test Required, Safety Precautions, Required PPE), and Area Details.
- The Signature Permit button appears at the top right when the Approval Status is not Draft. Click it to open the Sign Work Permit dialog, draw the signature in the provided box, and click Sign Work Permit to submit. Once signed, the button is removed. Use Download PDF to export the permit details as a PDF document.
- The Attachments tab allows supporting documents to be uploaded and managed. Use the Browse button to upload files, with options to view, download, or delete each attachment.
- The Notes tab lists all notes with columns for Note, Type, Internal flag, and Action. Click “Create” to add a new note by selecting a Note Type, setting the Internal visibility, entering the Note Text, and clicking Add Note. Additionally, a pin icon is displayed in the list, allowing you to directly toggle the Internal setting (Yes/No) without opening the note.
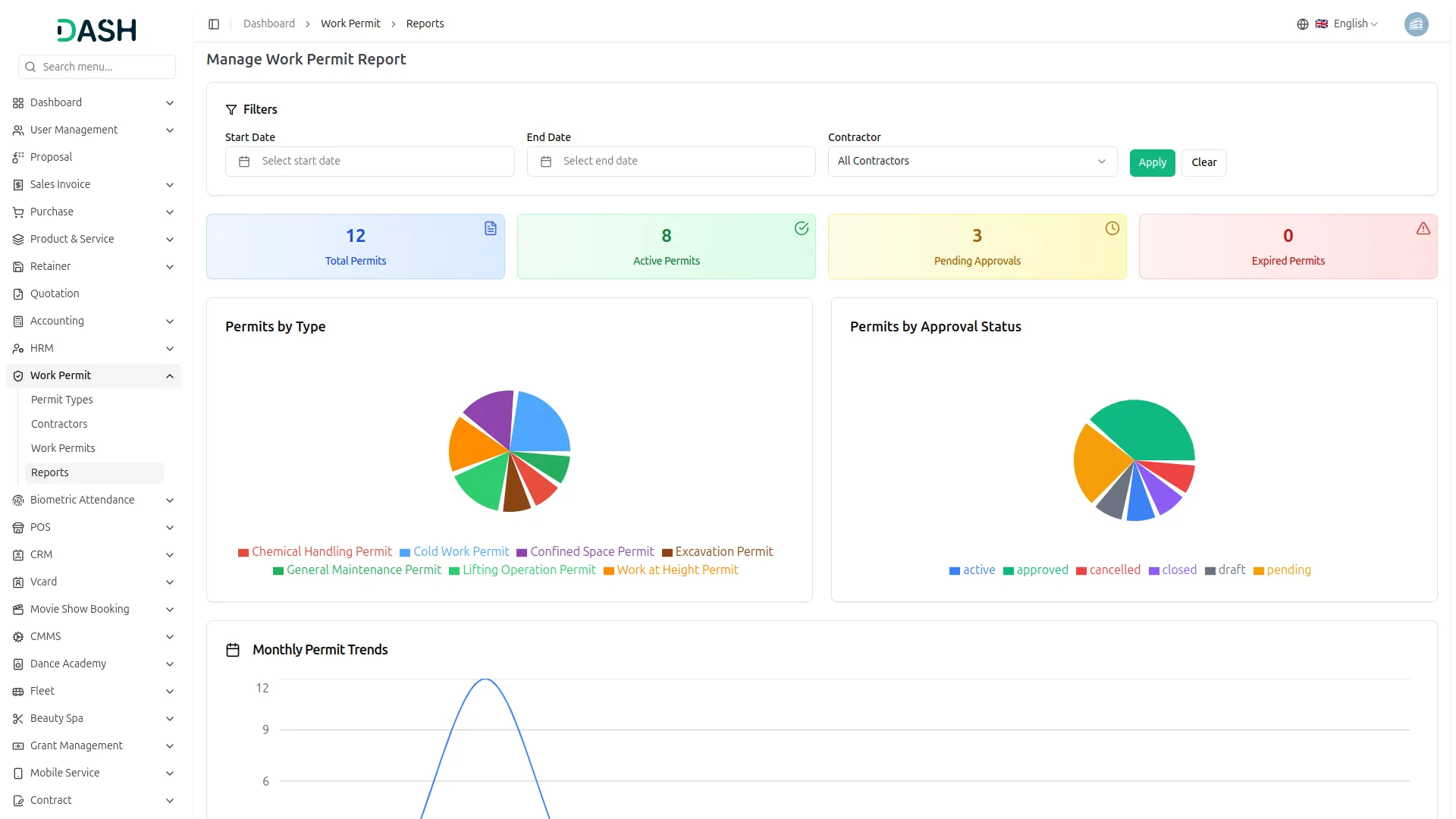
Work Permit Report
- The Manage Work Permit Report page provides a comprehensive overview of all work permit activity across the system. Use the Start Date and End Date pickers along with the Contractor dropdown to filter report data for a specific period or contractor. Click Apply to load the filtered results or Clear to reset to the default view.
- The summary cards at the top of the page display four key metrics at a glance: Total Permits showing the overall count of permits in the system, Active Permits reflecting permits currently in progress, Pending Approvals indicating permits awaiting an approval decision, and Expired Permits highlighting permits that have passed their validity period.
- The Permits by Type pie chart breaks down all permits by their category that is used while creating work permits. Each segment is color-coded with a corresponding legend for easy identification.
- The Permits by Approval Status pie chart visualizes the distribution of permits across all approval states, including Active, Approved, Cancelled, Closed, Draft, and Pending, giving a quick snapshot of where permits currently stand in the approval workflow.
- The Monthly Permit Trends line chart tracks the total number of permits issued each month throughout the year, allowing administrators to identify peak activity periods and monitor permit volume over time.
- The Recent Work Permits table at the bottom of the page displays permit activity from the last 7 days. It includes columns for Permit Number (shown as a clickable link), Permit Type, Location, Contractor, Start Date, End Date, Status, and Approval Status, providing a quick reference to the most recently created or updated permits.
Categories
Related articles
- Investment system Integration in Dash SaaS
- OneNote Integration in Dash SaaS
- User Manual – Advocate SaaS
- Paddle Integration in Dash SaaS
- Movie Show Booking System Integration in Dash SaaS
- How to Generate the Credentials from Rocket.Chat
- Goto Meeting Integration in Dash SaaS
- Sign-In With Facebook – eCommerceGo Add-On
- Click Send Integration in Dash SaaS
- Africa’s Talking Detailed Documentation
- Tailoring and Fashion Design Detailed Documentation
- Restaurant Menu Integration in Dash SaaS
Reach Out to Us
Have questions or need assistance? We're here to help! Reach out to our team for support, inquiries, or feedback. Your needs are important to us, and we’re ready to assist you!
Need more help?
If you’re still uncertain or need professional guidance, don’t hesitate to contact us. You can contact us via email or submit a ticket with a description of your issue. Our team of experts is always available to help you with any questions. Rest assured that we’ll respond to your inquiry promptly.
Love what you see?
Do you like the quality of our products, themes, and applications, or perhaps the design of our website caught your eye? You can have similarly outstanding designs for your website or apps. Contact us, and we’ll bring your ideas to life.
