Comprehensive Dashboard Analytics
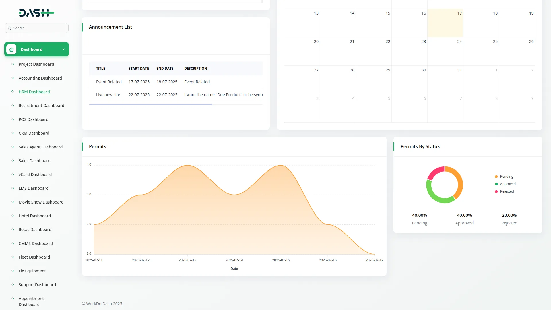
Monitor your work permit operations through an intuitive dashboard that provides real-time insights into permit activities. The dashboard displays permit trends over the last seven days through detailed area charts, helping you identify patterns and peak periods. Visual donut charts break down permit counts by status categories, including pending, approved, and rejected permits for instant overview. This centralized monitoring system enables managers to track workflow efficiency, identify bottlenecks in the approval process, and make data-driven decisions about permit management and resource allocation.
- Seven-day permit activity trend visualization
- Status-based permit count distribution charts
- Real-time permit workflow monitoring
- Visual insights for decision-making optimization
Advanced Permit Management
Create and organize different categories of work permits through a flexible permit type management system that allows you to define custom permit categories with detailed descriptions. Streamline the permit application process by entering titles, specifying work locations, assigning responsible users, and selecting appropriate permit types from your configured categories. The system includes date range management with start and end date controls for precise permit validity periods. Comprehensive search and export functions help you manage permit types while detailed work description fields ensure complete documentation of planned activities and safety requirements.
- Unlimited custom permit category creation
- Comprehensive permit information capture
- User assignment and location specification
- Date range management and export capabilities
Intelligent Approval Workflow
Manage permit approvals efficiently through a structured workflow system that tracks permit status from submission to completion with three status levels: pending, approved, and rejected. Authorized personnel can review permit details and make approval decisions directly from the permit management interface with clear status indicators throughout the process. The workflow system maintains complete audit trails of all approval actions and status changes, while automated status tracking ensures no permits are overlooked. Digital signature integration enhances permit authenticity and legal compliance when the signature Add-On is enabled, providing secure authentication for permit approvals.
- Three-tier status management with audit trails
- Direct approval/rejection from the interface
- Digital signature integration for legal compliance
- Automated status tracking and transparency
Professional Export Tools
Generate professional permit documentation through comprehensive export and download capabilities that support various output formats with permit preview functionality. The system produces print-ready permit documents with all relevant information and attachments while supporting multiple file formats, including PDF and standard document formats. Professional output ensures permits meet organizational standards and regulatory requirements for official documentation. Advanced user assignment capabilities integrate with existing user management systems to ensure proper responsibility allocation with tracking of individual permit loads and reassignment capabilities for workload balancing.
- Multiple output format support with preview
- Print-ready permit document production
- Regulatory compliance for official documentation
- User assignment integration with load tracking
Comprehensive Document Management
Enhance permit documentation with a robust attachment management system that supports multiple file types and formats through intuitive drag-and-drop functionality. The system maintains organized attachment libraries for each permit with download and deletion capabilities while supporting various file formats, including images, PDFs, and office documents. Dynamic note management enables detailed communication records through an integrated system that supports permit-related discussions and updates. Team members can contribute to permit discussions through the collaborative note system, ensuring all relevant information and decisions are documented and accessible to authorized personnel.
- Drag-and-drop file upload with multiple formats
- Organized attachment libraries with download options
- Collaborative note system for team communication
- Version control and easy accessibility
Screenshots from our system
To explore the functionality and usage of these Add-Ons, refer to the accompanying screenshots for step-by-step instructions on how to maximize their features.
1 review for Work Permit – Dash SaaS Add-On
| 5 star | 100% | |
| 4 star | 0% | |
| 3 star | 0% | |
| 2 star | 0% | |
| 1 star | 0% |
Comments
You must be logged in to post a comment.
There are no comment yet.
Contact Us for Support :
-
You will get immediate support from our support desk. Please visit here https://support.workdo.io/
Item support includes:
- Answer pre-sale questions or query
- Answering technical questions about item's features
- Assistance with reported bugs and issues
- Help with included 3rd party assets
- Free Installation services in some cases
However, item support does not include:
- Customization services
Check Documents & Tutorials

The system’s scalability makes it adaptable to growing needs