Asset Borrow And Rent Integration in Dash SaaS
The Asset Borrow & Rent Add-On helps organizations manage the lending and rental of assets to users.
Introduction
The Asset Borrow & Rent Add-On helps organizations manage the lending and rental of assets to users. This comprehensive system allows you to track asset requests from submission to return, manage payments and penalties for late returns, maintain detailed logs of all transactions, and generate reports for better decision-making. The system connects with your existing user database and asset inventory to provide a complete solution for asset management operations.
Note: This Add-On is dependent on the Assets Add-On, so you need to purchase it first.
How to Install the Add-On?
To Set Up the Asset Borrow & Rent Add-On, you can follow this link: Setup Add-On
Manage Borrow & Rent Requests
- To create a new borrow or rent request, click the “Create” button at the top of the requests page. Select the name from the dropdown menu, which pulls from your users section. Choose the asset from the dropdown that displays all assets from your Assets Add-On.
- Enter the start date and end date for the borrowing or rental period. Specify the quantity of assets needed. Set the status using the dropdown options: Pending, Approved, Rejected, Returned, or Cancelled. Choose the penalty type as Daily, Monthly, or Yearly. Enter the late fee amount and add the actual return date when applicable.
- When a request is created, an entry is automatically added to the Logs section. Additionally, the selected asset and quantity are also recorded in the History menu of Assets. The specified quantity is also automatically deducted from the total available quantity of that asset in the Assets section.
- The list page displays all requests in a table with columns for No, Name, Asset, Start date, End date, Quantity, Actual Return Date, Late fee, Purpose, and Status. You can use the Search button to find specific requests or the Export button to download the data.
- In the Actions column, when you click “Return asset”, a confirmation dialog will appear asking if you want to apply penalty and late fee charges. If you toggle ON, you will get options to select the late return policy and set the late fee amount before proceeding. You can also use “Status change” to cancel the request status, though this option is not available for cancelled requests. The “Payment” button will only be visible when any payment is pending, and you can click it to process penalties when applicable. The “View” button shows complete request details, “Edit” allows modifications, and “Delete” permanently removes the request.
Manage Borrow & Rent Logs
- The Borrow & Rent Logs section maintains a complete history of all borrowing and rental activities. This section automatically records data from the Manage Borrow & Rent Requests section to permanent logs.
- The list page shows all historical records with columns for No, Name, Asset, Quantity, Start date, End date, and Status. You can search through the logs using the Search button or export the data using the Export button.
Manage Receipts & Penalties
- The Receipts & Penalties section tracks all financial transactions related to late returns and penalty charges. This section works with the payment processing from the Manage Borrow & Rent Requests section.
- The list page displays financial records with columns for Payment ID, Name, Asset, Late Return Policy, Paid Amount, Due Amount, Total Amount, and Status. Click on any Payment ID to view complete receipt and penalty details, and download in PDF.
- You can search for specific transactions using the Search button or export financial data using the Export button. The only action available is “Delete” to remove receipt records from the system.
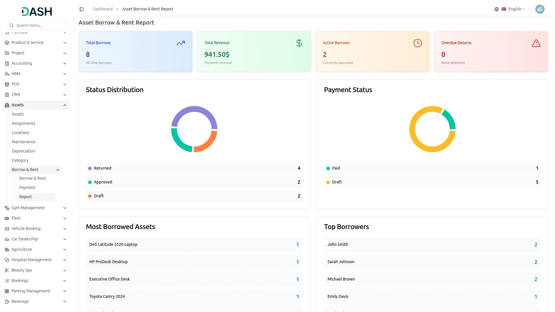
Manage Borrow & Rent Report
- The reporting section provides visual analytics of your borrowing and rental operations. This section generates reports based on data from all other sections in the system.
- Use the filter section at the top to customize your reports. Select the Start Date from the dropdown for date-wise filtering, then choose the End Date. Click the “Apply” button to generate reports for your selected date range, or use “Reset” to clear the filters and show all data.
- The section displays two main visual reports. The Borrow & Rent Request Bar Chart shows request volumes based on your selected filters. Below that, the Status Pie Chart illustrates the distribution of request statuses for the filtered period.
- Both charts update automatically when you apply new date filters, giving you real-time insights into your asset management performance.
Categories
Related articles
- Sales Agent Integration in Dash SaaS
- Shopify Sync Integration in Dash SaaS
- vCard Add-On Setup
- How to Generate Content with the Help of AI in Dash SaaS
- Tracker Documentation
- Support Ticket Integration in Dash SaaS
- Additional Services Integration in BookingGo SaaS
- Jewellery Store Management Detailed Documentation
- Dairy & Cattle Management Integration in Dash SaaS
- Appointment Review Integration in BookingGo SaaS
- vCardGo SaaS – Product Features
- DJ & Orchestra Add-On Detailed Documentation
Reach Out to Us
Have questions or need assistance? We're here to help! Reach out to our team for support, inquiries, or feedback. Your needs are important to us, and we’re ready to assist you!
Need more help?
If you’re still uncertain or need professional guidance, don’t hesitate to contact us. You can contact us via email or submit a ticket with a description of your issue. Our team of experts is always available to help you with any questions. Rest assured that we’ll respond to your inquiry promptly.
Love what you see?
Do you like the quality of our products, themes, and applications, or perhaps the design of our website caught your eye? You can have similarly outstanding designs for your website or apps. Contact us, and we’ll bring your ideas to life.
